Víte, kolik skutečně platíte za elektřinu?

SpotMeter analyzuje vaši spotřebu po 15minutových intervalech, porovnává tarify na základě reálných dat a ukazuje, kde můžete ušetřit. Zdarma.

Potřebujete elektroměr s průběhovým měřením

SpotMeter dashboard s přehledem nákladů na elektřinu

15min přesnost

Výpočty na základě skutečných 15minutových dat spotřeby a burzovních cen

Spot vs Fix

Porovnejte svůj tarif s alternativami na základě reálných dat, ne odhadů

Kompletní náklady

Včetně distribuce, daní, POZE, systémových služeb a DPH

Zcela zdarma

Žádné poplatky, žádné omezení funkcí

Vše, co potřebujete pro řízení nákladů na elektřinu

Reálná data, přesné výpočty, jasný přehled.

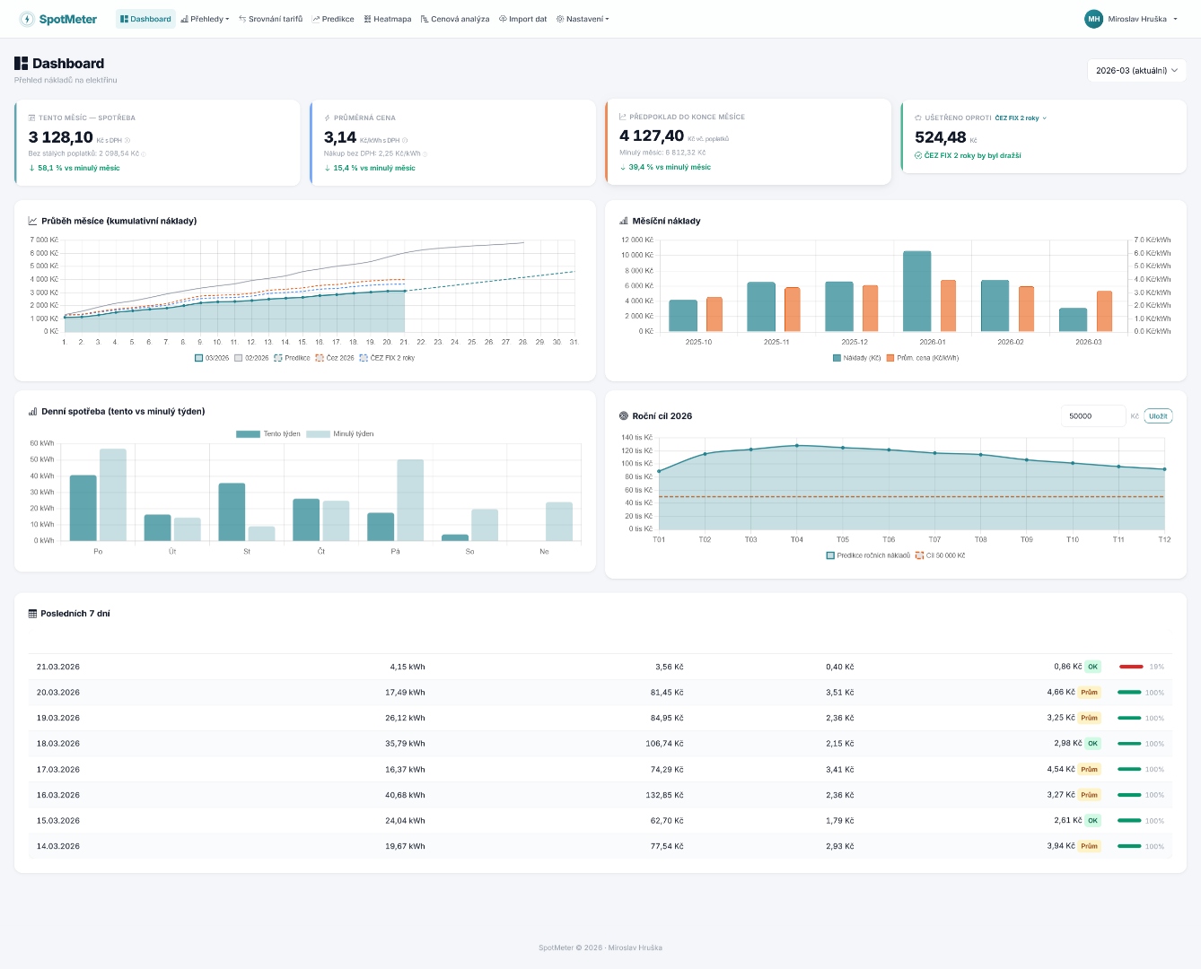
Dashboard s přehledem nákladů
Dashboard

Přehled nákladů v reálném čase

Sledujte náklady, průměrnou cenu za kWh, úsporu oproti srovnávacímu tarifu a predikci do konce měsíce. Čtyři interaktivní grafy včetně kumulativního průběhu a porovnání s předchozím měsícem.

Srovnání tarifů
Srovnání

Kolik byste platili jinde?

Vezme vaše skutečná data spotřeby a přepočítá je na jiné tarify. Porovnejte spot vs fix na základě reálných burzovních cen, ne průměrů.

Predikce nákladů
Predikce

Predikce nákladů do konce roku

Odhadněte roční náklady na základě loňské spotřeby a aktuálních futures cen. Optimistický, realistický i pesimistický scénář.

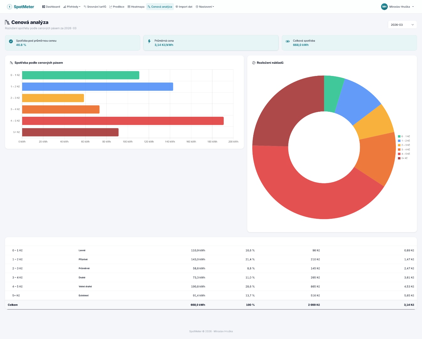
Cenová analýza
Analýza

Kdy spotřebováváte draze?

Rozložení spotřeby podle cenových pásem. Zjistěte, kolik energie spotřebováváte v levných a drahých hodinách.

Heatmapa spotřeby
Heatmapa

Vzorce vaší spotřeby

Vizualizace spotřeby podle hodin a dnů. Odhalte, kdy spotřebováváte nejvíce a kde je prostor pro optimalizaci.

Automatický import z ČEZ Distribuce
Automatický import

Propojte svého distributora

Automatické stahování dat spotřeby z portálů ČEZ Distribuce a EG.D (E.ON). Stačí zadat přihlašovací údaje a data se synchronizují každých 30 minut. Přístupové údaje jsou uloženy v šifrované podobě.

Ruční import CSV a XLSX souborů
Ruční import

Nebo nahrajte CSV / XLSX

Podporujeme export ze všech hlavních distributorů: ČEZ, EG.D (E.ON) i formát EON v2. Stačí stáhnout soubor z portálu distributora a nahrát ho do SpotMeteru. Formát se rozpozná automaticky.

Tři kroky ke kontrole nákladů

Propojte svého distributora nebo nahrajte soubor. SpotMeter se postará o zbytek.

1

Propojte distributora

Automatické stahování dat z ČEZ a EG.D (E.ON). Nebo nahrajte CSV/XLSX ručně.

2

Nastavte tarif

Zadejte svůj tarif - spot nebo fix, VT/NT hodiny, poplatky. SpotMeter přepočítá vše automaticky.

3

Sledujte a porovnávejte

Dashboard, srovnání tarifů, predikce nákladů a cenová analýza - vše na jednom místě.

Průběhové měření Pro používání SpotMeteru potřebujete elektroměr s průběhovým měřením (15minutové nebo hodinové intervaly).

Aktuální spotové ceny elektřiny

Ceny z OTE - den-ahead trh (15.5.2026)

Aktuální cena
3,44
Kč/kWh
Průměr dnes
2,80
Kč/kWh
Minimum
0,79
Kč/kWh
Maximum
4,04
Kč/kWh
Levné (<1,50 Kč)
Střední (1,50–3,00 Kč)
Drahé (3,00–4,00 Kč)
Velmi drahé (>4,00 Kč)

Časté otázky

Potřebujete elektroměr s průběhovým měřením. Data exportujete z portálu svého distributora (ČEZ PND, EG.D Distribuce24 nebo PREdistribuce) jako CSV soubor.
Ano, SpotMeter je zcela zdarma bez jakýchkoli omezení.
CSV soubor s daty o spotřebě z portálu vašeho distributora. Aplikace rozpozná formáty ČEZ, EG.D i PREdistribuce automaticky.
SpotMeter počítá náklady pro každý 15minutový interval zvlášť - silovou složku, distribuci, daně, POZE, systémové služby, OTE a DPH. Výsledky odpovídají reálné faktuře.
Ano. Můžete nastavit jakýkoli typ tarifu a porovnávat mezi nimi. Uvidíte přesně, kolik byste zaplatili u jiného dodavatele.
SPOTMETER LAB

Studie a analýzy

Datové analýzy českého trhu s elektřinou postavené na reálných datech z OTE.

Z čeho se skládá cena elektřiny?

Interaktivní rozpis všech složek ceny elektřiny - silová, distribuce, POZE, systémové služby, daň a…

Fixace vs. spot - 5 let dat

Definitivní srovnání fixního a spotového tarifu na reálných cenách z OTE 2020–2025. Kumulativní…

Spot vs. dynamický vs. fix

Srovnání tří typů tarifu na reálných datech: čistý spot, ČEZ dynamický (fixní cena × koeficienty) a…

Spotové ceny a počasí

Jak teplota a sluneční svit ovlivňují cenu elektřiny na burze. Korelační analýza na datech…

Novinky ze SpotMeteru

Tipy, novinky a informace o spotových cenách elektřiny.

Vaše FVE v SpotMeteru: kolik šetří, jak rychle se zaplatí a co dělá baterie?

SpotMeter teď napojí přímo váš inverter (zatím GoodWe SEMS Portal), počítá úsporu po čtvrthodinách a ukáže rozpad:…

Přetoky FVE: kolik vyděláváte na vaší elektrárně?

SpotMeter nově tahá z distributorů (ČEZ Distribuce, EG.D) i data o přetocích z FVE do sítě, propočítává výnos podle…

Detail dne - každých 15 minut pod drobnohledem

Nová stránka ve SpotMeteru vám ukáže každý den vaší spotřeby se všemi podrobnostmi - 15minutové intervaly, překryv s…

Začněte sledovat své náklady na elektřinu

Zaregistrujte se zdarma a zjistěte, kolik skutečně platíte.

Začít zdarma

Žádná kreditní karta. Žádné poplatky. Žádná omezení.