← Zpět na blog

Spotové ceny rovnou na dashboardu — dnes i zítra, se všemi poplatky

Spotové ceny rovnou na dashboardu — dnes i zítra, se všemi poplatky

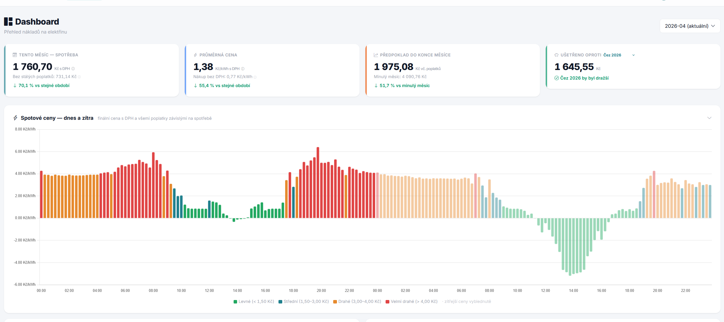
Burzovní spotové ceny OTE jsou hezké číslo, ale z reálného hlediska vás nezajímá „500 Kč/MWh". Zajímá vás, kolik zaplatíte za kilowatthodinu, když k tomu přičtete distribuční poplatek podle vašeho tarifu, elektřinovou daň, POZE, systémové služby, OTE poplatek, obchodní přirážku vašeho dodavatele a nakonec DPH. Přesně to teď najdete přímo na dashboardu.

Finální cena, ne burzovní

Každý sloupec představuje jednu 15minutovou čtvrthodinu a jeho výška je vaše konkrétní finální cena v Kč/kWh. SpotMeter vezme aktuální burzovní cenu z OTE (po přepočtu z EUR/MWh do Kč/MWh vždy aktuálním kurzem), přičte obchodní přirážku z vašeho tarifu, distribuci podle hodiny (VT/NT — systém sám pozná, do kterého pásma čtvrthodinka spadá), regulované poplatky a nakonec aplikuje DPH 21 %.

Výsledkem je reálná cena, kterou opravdu platíte. Když vidíte sloupec 1,82 Kč/kWh, znamená to, že když v tu čtvrthodinku spotřebujete jednu kilowatthodinu, stojí vás to přesně tolik.

Barvy podle cenových pásem

Sloupce jsou obarvené podle stejných pásem, jaká používáme na stránce Aktuální spotové ceny na webu SpotMeteru. Zelená je „levné" (pod 1,50 Kč/kWh), tyrkysová „střední" (1,50–3,00 Kč), oranžová „drahé" (3–4 Kč) a červená „velmi drahé" (nad 4 Kč). Žádné číslo si nemusíte pamatovat — podíváte se na graf a hned vidíte, které hodiny jsou zítra tučné a které levné.

Dnes i zítra v jednom pohledu

OTE publikuje ceny pro následující den obvykle kolem 14. hodiny odpolední. Od té chvíle SpotMeter zobrazí na dashboardu obě 24hodinová období najednou — na desktopu jako jeden dlouhý 48hodinový graf, kde jsou dnešní hodnoty plnobarevné a zítřejší ve světlejší variantě stejné barvy. Rozdíl je subtilní, ale dostatečný na to, abyste okamžitě poznali, kde se dnes láme do zítřka.

Pokud se na dashboard podíváte ráno (před publikací OTE), uvidíte jen dnešek. Jakmile přijdou zítřejší ceny, graf se sám rozšíří.

Na mobilu dva samostatné grafy

Na užších obrazovkách (tablet a mobil) se 48hodinový graf rozpadne do dvou samostatných grafů — jeden pro dnes, druhý pro zítra. Každý má svůj vlastní popisek a je čitelnější, než kdybychom se snažili nacpat 192 sloupců do šířky telefonu.

Můžete si ho schovat

Pokud graf na dashboardu nechcete vidět pokaždé, kliknutím na jeho nadpis ho schováte do jednořádkové hlavičky. Stav (rozbalený / sbalený) si aplikace pamatuje v prohlížeči, takže když ho jednou zavřete, zůstane tak při dalších návštěvách. Default je rozbalený.

Pro koho graf je

Graf se zobrazuje pouze uživatelům, kteří mají aktuálně nastavený spotový tarif. Pokud máte fixní tarif, graf nemá pro vás velký smysl — cena je stejná celý den — a tak ho ani neuvidíte. Pokud přemýšlíte o přechodu na spot, na stránce Aktuální spotové ceny ve veřejné části webu najdete graf na ukázku.

Jak to využít

Každé ráno nebo po 14. hodině si dashboard otevřete a podívejte se, které zítřejší hodiny jsou zelené. Pokud máte chytrou pračku, myčku, bojler nebo wallbox pro elektromobil, naplánujte si je do levných oken. U tepelného čerpadla s akumulační nádrží dává smysl hnát ji přes dražší polovinu dne a předehřát v levné. A pokud uvidíte záporné spotové ceny (ano, stává se to — kolem poledne při silném slunečním svitu se občas elektřina „rozdává" za minusové hodnoty na burze), sloupec půjde pod nulovou linii a vy víte, že je čas na co nejvíc spotřeby zdarma.

Chcete začít sledovat své náklady na elektřinu?

Zaregistrovat se zdarma